智能硬件平臺是什么,智能硬件平臺有哪些
所謂智能硬件,是指將硬件和軟件相結合,使傳統設備具備聯網、人機交互、分享互動等特性。比如音箱、水杯、鎖、手表,通過內置智能模塊,實現傳統設備的聯網性質,使用戶可通過手機APP、電腦客戶端等平臺對設備進行更多功能*作和設置,更具智能化,極大程度上提高了用戶的使用體驗。硬件的智能化離不開云服務平臺,云服務平臺是硬件智能化的直接體現?,F人們使用的各類APP、小程序就是*廣泛的硬件平臺,是萬物互聯的關鍵一環。
智能共享鎖小程序
智能共享鎖小程序是博實結為旗下出品的智能鎖所開發的云*作平臺,通過平臺,用戶可對智能鎖進行開關鎖、開鎖記錄查詢、遠程**他人開鎖及開關鎖報警提醒等*作,徹底解除每日帶鑰匙、鑰匙丟失、忘帶鑰匙、他人需要開鎖的煩惱,使開鎖變的簡單化、智能化、科技化。
車聯網云平臺
車聯網云平臺是一款簡單、**的汽車監控軟件,通過該軟件可以實現車輛實時位置監控及調度、歷史軌跡查詢、車輛報表查詢、用戶及車輛信息管理等功能。 云平臺后臺應用阿里云服務器,**、穩定、可擴展。處理事件響應速度快,穩定性在99.99%以上,系統能承受*少一百萬臺車。**的負載均衡功能確保云平臺的可用性,避免由于系統宕機、鏈路中斷或擁塞、應用故障等對平臺運營帶來的不利影響。
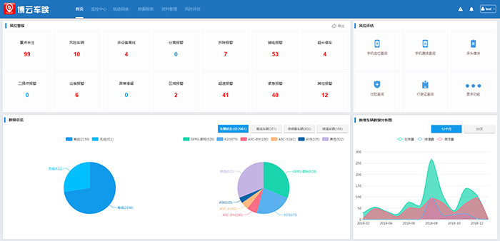
云平臺整體業務:首頁、監控**、軌跡回放、數據報表、資料管理、風控評估。
博實結尾氣排放監控平臺是用于監控重型柴油車尾氣排放開發的系統平臺,是在2018年國務院《打贏藍天保衛戰三年行動計劃》發布背景下,為重型柴油車尾氣排放監控實現聯網的一個平臺。
l 歷史累計數據:車輛在線數、總車輛數、總里程、總尿素消耗/總油耗、總NOx排放量
l 今日數據:今日總里程、今日總尿素消耗/總油耗、今日NOx總排放量
l 單車日均數據:單車日均里程、單車日均尿素消耗/ 0.單車日均油耗、單車日均NOx排放量
l 車輛數量統計:行業車輛統計扇形圖:統計城市車輛、貨車、客車、其他車輛數排放標準車輛統計扇形圖:按**排放標準分類統計車輛數
電騎衛士
電騎衛士是專門用于電動車管理監控的平臺。電動車*怕的是丟失和被盜,如果電動車聯網則可以排除這個隱患。
通過電騎衛士這個平臺用戶可實現遠程實時監控電動車,在手機上不僅能實時定位找車,而且可以有效防盜。此外,平臺還可設置限速、區域報警、碰撞報警、輪動報警等多項功能,為用戶管理自己的電動車提供很大方便。

